Мониторинг логов Nginx с помощью ClickStack
Собирайте и визуализируйте логи доступа Nginx (в формате JSON) в ClickStack с помощью OTel-приёмника filelog. Включает демо-набор данных и готовую панель мониторинга.
Интеграция с существующим Nginx
В этом разделе описывается настройка имеющейся у вас установки Nginx для отправки логов в ClickStack путем изменения конфигурации ClickStack OTel collector. Если вы хотите протестировать интеграцию до настройки собственной среды, вы можете воспользоваться нашим заранее настроенным окружением и примером данных в следующем разделе.
Предварительные требования
- Развернутый экземпляр ClickStack
- Уже установленный Nginx
- Права на изменение конфигурационных файлов Nginx
Настройте формат логов Nginx
Сначала настройте Nginx для вывода логов в формате JSON, чтобы упростить их парсинг. Добавьте это определение формата логов в ваш nginx.conf:
Файл nginx.conf обычно расположен по пути:
- Linux (apt/yum):
/etc/nginx/nginx.conf - macOS (Homebrew):
/usr/local/etc/nginx/nginx.confили/opt/homebrew/etc/nginx/nginx.conf - Docker: конфигурация обычно монтируется в виде тома
Добавьте это определение формата журнала в блок http:
После внесения этого изменения перезапустите Nginx.
Создание пользовательской конфигурации OTel collector
ClickStack позволяет расширить базовую конфигурацию OpenTelemetry Collector, смонтировав пользовательский файл конфигурации и задав переменную окружения. Пользовательская конфигурация объединяется с базовой конфигурацией, которой управляет HyperDX через OpAMP.
Создайте файл nginx-monitoring.yaml со следующей конфигурацией:
Эта конфигурация:
- Читает логи Nginx из стандартных путей
- Разбирает JSON-записи журнала
- Извлекает и сохраняет исходные временные метки логов
- Добавляет атрибут source: Nginx для последующей фильтрации в HyperDX
- Направляет логи в экспортёр ClickHouse через отдельный конвейер
- В пользовательском конфигурационном файле вы задаёте только новые receivers и pipelines
- Процессоры (memory_limiter, transform, batch) и экспортеры (clickhouse) уже заданы в базовой конфигурации ClickStack — достаточно просто ссылаться на них по имени
- Оператор time_parser извлекает временные метки из поля time_local Nginx, чтобы сохранить исходное время записей журнала
- Конвейеры направляют данные от ваших приёмников к экспортёру ClickHouse через существующие процессоры
Настройте ClickStack для загрузки пользовательской конфигурации
Чтобы включить пользовательскую конфигурацию коллектора в существующем развертывании ClickStack, необходимо:
- Смонтируйте файл пользовательской конфигурации по пути /etc/otelcol-contrib/custom.config.yaml
- Задайте переменную окружения CUSTOM_OTELCOL_CONFIG_FILE=/etc/otelcol-contrib/custom.config.yaml
- Смонтируйте каталоги с логами Nginx, чтобы коллектор мог их читать
Вариант 1: Docker Compose
Обновите конфигурацию развёртывания ClickStack:
Вариант 2: Docker Run (образ «всё в одном»)
При использовании универсального образа с docker run:
Убедитесь, что коллектор ClickStack имеет необходимые разрешения для чтения файлов журналов nginx. В производственной среде используйте монтирование только для чтения (:ro) и следуйте принципу наименьших привилегий.
Проверка логов в HyperDX
После настройки войдите в HyperDX и проверьте, что логи поступают:
- Перейдите в режим поиска
- В поле Source выберите Logs и убедитесь, что вы видите записи логов с полями вроде request, request_time, upstream_response_time и т. д.
Ниже приведён пример ожидаемого результата:


Демонстрационный набор данных
Для пользователей, которые хотят протестировать интеграцию с nginx до настройки своих продуктивных систем, мы предоставляем демонстрационный набор данных с заранее сгенерированными access‑логами nginx с реалистичными паттернами трафика.
Загрузите демонстрационный набор данных
Набор данных включает:
- Записи логов с реалистичными паттернами трафика
- Различные эндпоинты и HTTP‑методы
- Сочетание успешных запросов и ошибок
- Реалистичное время отклика и объёмы переданных данных (в байтах)
Создайте тестовую конфигурацию коллектора
Создайте файл с именем nginx-demo.yaml со следующей конфигурацией:
Запустите ClickStack с демонстрационной конфигурацией
Запустите ClickStack с демонстрационными логами и конфигурацией:
Проверьте логи в HyperDX
После запуска ClickStack:
- Откройте HyperDX и войдите в свою учётную запись (возможно, сначала потребуется создать учётную запись)
- Перейдите в представление Search и установите источник в значение
Logs - Установите временной диапазон 2025-10-19 11:00:00 - 2025-10-22 11:00:00
В представлении поиска вы должны увидеть следующее:
HyperDX показывает временные метки в часовом поясе вашего браузера. Демонстрационные данные охватывают период 2025-10-20 11:00:00 - 2025-10-21 11:00:00 UTC. Широкий временной диапазон гарантирует, что вы увидите демонстрационные логи независимо от вашего местоположения. Когда логи отобразятся, вы можете сузить диапазон до 24 часов для более наглядных визуализаций.


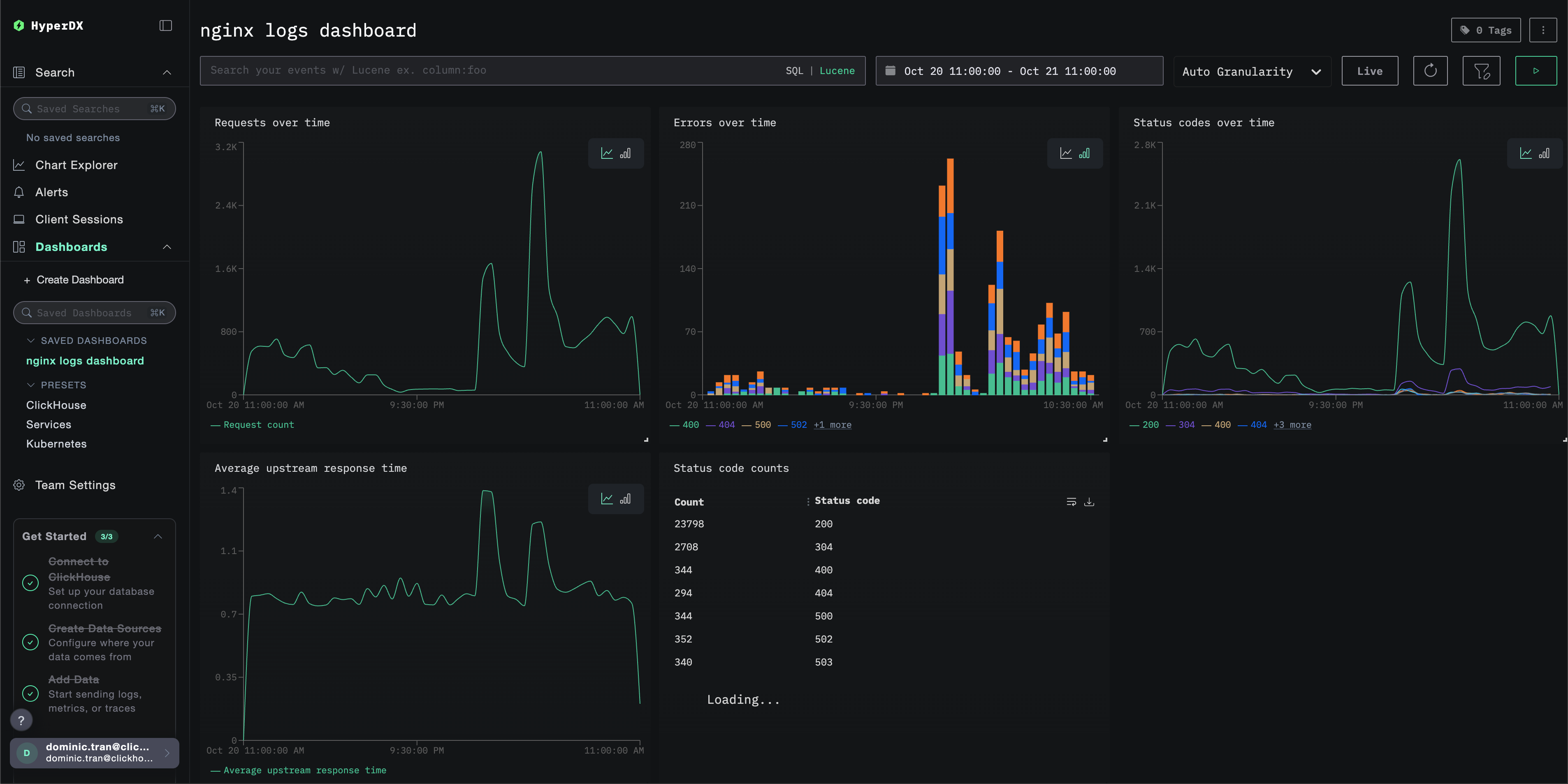
Дашборды и визуализация
Чтобы вы могли начать мониторинг nginx с помощью ClickStack, мы предоставляем основные визуализации для логов Nginx.
Импорт готового дашборда
- Откройте HyperDX и перейдите в раздел Dashboards.
- Нажмите "Import Dashboard" в правом верхнем углу в меню с иконкой многоточия.

- Загрузите файл nginx-logs-dashboard.json и нажмите "Finish import".

Дашборд будет создан со всеми заранее настроенными визуализациями
Для демонстрационного набора данных установите диапазон времени 2025-10-20 11:00:00 - 2025-10-21 11:00:00 (UTC) (при необходимости скорректируйте под ваш часовой пояс). Импортируемый дашборд по умолчанию не будет иметь заданного диапазона времени.

Устранение неполадок
Пользовательская конфигурация не загружается
- Убедитесь, что переменная среды CUSTOM_OTELCOL_CONFIG_FILE установлена корректно
- Убедитесь, что пользовательский файл конфигурации смонтирован по пути /etc/otelcol-contrib/custom.config.yaml
- Просмотрите содержимое пользовательской конфигурации и убедитесь, что его можно прочитать
В HyperDX не отображаются логи
- Убедитесь, что nginx пишет логи в формате JSON
- Убедитесь, что коллектор может читать логи
- Убедитесь, что результирующая конфигурация включает ваш ресивер
filelog
- Проверьте наличие ошибок в журналах коллектора
Дальнейшие шаги
- Настройте оповещения для критически важных метрик (уровень ошибок, пороговые значения задержки)
- Создайте дополнительные панели мониторинга для конкретных сценариев использования (мониторинг API, события безопасности)
Переход в промышленную эксплуатацию
В этом руководстве используется встроенный в ClickStack OpenTelemetry Collector для быстрой настройки. Для промышленной эксплуатации мы рекомендуем запускать собственный OTel Collector и отправлять данные в OTLP-эндпоинт ClickStack. Сведения о конфигурации для промышленной эксплуатации см. в разделе Отправка данных OpenTelemetry.